
導讀:治理大氣污染是一場攻堅戰,更是一場持久戰。對于大氣污染的治理,各界可謂心思挖盡,燃煤污染被認為是造成大氣污染的“禍首”,要想減輕燃煤污染,脫硫脫硝是必不可少的手段措施。下面小編和你一起走近煙氣脫硫脫硝技術。
一、濕法煙氣脫硫
優點:濕法煙氣脫硫技術為氣液反應,反應速度快,脫硫效率高,一般均高于90%,技術成熟,適用面廣。濕法脫硫技術比較成熟,生產運行安全可靠,在眾多的脫硫技術中,始終占據主導地位,占脫硫總裝機容量的80%以上。
缺點:生成物是液體或淤渣,較難處理,設備腐蝕性嚴重,洗滌后煙氣需再熱,能耗高,占地面積大,投資和運行費用高。系統復雜、設備龐大、耗水量大、一次性投資高,一般適用于大型電廠。
分類:常用的濕法煙氣脫硫技術有石灰石-石膏法、間接的石灰石-石膏法、檸檬吸收法等。

石灰石/石灰-石膏法
原理:是利用石灰石或石灰漿液吸收煙氣中的SO2,生成亞硫酸鈣,經分離的亞硫酸鈣(CaSO3)可以拋棄,也可以氧化為硫酸鈣(CaSO4),以石膏形式回收。是目前世界上技術最成熟、運行狀況最穩定的脫硫工藝,脫硫效率達到90%以上。
目前傳統的石灰石/石灰—石膏法煙氣脫硫工藝在現在的中國市場應用是比較廣泛的,其采用鈣基脫硫劑吸收二氧化硫后生成的亞硫酸鈣、硫酸鈣,由于其溶解度較小,極易在脫硫塔內及管道內形成結垢、堵塞現象。對比石灰石法脫硫技術,雙堿法煙氣脫硫技術則克服了石灰石—石灰法容易結垢的缺點。
間接石灰石-石膏法
常見的間接石灰石-石膏法有:鈉堿雙堿法、堿性硫酸鋁法和稀硫酸吸收法等。原理:鈉堿、堿性氧化鋁或稀硫酸吸收SO2,生成的吸收液與石灰石反應而得以再生,并生成石膏。該法操作簡單,二次污染少,無結垢和堵塞問題,脫硫效率高,但是生成的石膏產品質量較差。
檸檬吸收法
原理:檸檬酸溶液具有較好的緩沖性能,當SO2氣體通過檸檬酸鹽液體時,煙氣中的SO2與水中氫離子發生反應生成H2SO3絡合物,SO2吸收率在99%以上。這種方法僅適于低濃度SO2煙氣,而不適于高濃度SO2氣體吸收,應用范圍比較窄。
另外,還有海水脫硫法、磷銨復肥法、液相催化法等濕法煙氣脫硫技術。
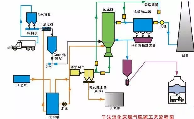
二、干法煙氣脫硫技術
優點:干法煙氣脫硫技術為氣同反應,相對于濕法脫硫系統來說,設備簡單,占地面積小、投資和運行費用較低、操作方便、能耗低、生成物便于處置、無污水處理系統等。
缺點:但反應速度慢,脫硫率低,先進的可達60-80%。但目前此種方法脫硫效率較低,吸收劑利用率低,磨損、結垢現象比較嚴重,在設備維護方面難度較大,設備運行的穩定性、可靠性不高,且壽命較短,限制了此種方法的應用。
分類:常用的干法煙氣脫硫技術有活性碳吸附法、電子束輻射法、荷電干式吸收劑噴射法、金屬氧化物脫硫法等。

典型的干法脫硫系統是將脫硫劑(如石灰石、白云石或消石灰)直接噴入爐內。以石灰石為例,在高溫下煅燒時,脫硫劑煅燒后形成多孔的氧化鈣顆粒,它和煙氣中的SO2反應生成硫酸鈣,達到脫硫的目的。
干法煙氣脫硫技術在鋼鐵行業中已經有應用于于大型轉爐和高爐的例子,對于中小型高爐該方法則不太適用。干法脫硫技術的優點是工藝過程簡單,無污水、污酸處理問題,能耗低,特別是凈化后煙氣溫度較高,有利于煙囪排氣擴散,不會產生“白煙”現象,凈化后的煙氣不需要二次加熱,腐蝕性小;其缺點是脫硫效率較低,設備龐大、投資大、占地面積大,操作技術要求高。
活性碳吸附法
原理:SO2被活性碳吸附并被催化氧化為三氧化硫(SO3),再與水反應生成H2SO4,飽和后的活性碳可通過水洗或加熱再生,同時生成稀H2SO4或高濃度SO2。可獲得副產品H2SO4,液態SO2和單質硫,即可以有效地控制SO2的排放,又可以回收硫資源。該技術經西安交通大學對活性炭進行了改進,開發出成本低、選擇吸附性能強的ZL30,ZIA0,進一步完善了活性炭的工藝,使煙氣中SO2吸附率達到95.8%,達到國家排放標準。
電子束輻射法
原理:用高能電子束照射煙氣,生成大量的活性物質,將煙氣中的SO2和氮氧化物氧化為SO3和二氧化氮(NO2),進一步生成H2SO4和硝酸(NaNO3),并被氨(NH3)或石灰石(CaCO3)吸收劑吸收。
荷電干式吸收劑噴射脫硫法
原理:吸收劑以高速流過噴射單元產生的高壓靜電電暈充電區,使吸收劑帶有靜電荷,當吸收劑被噴射到煙氣流中,吸收劑因帶同種電荷而互相排斥,表面充分暴露,使脫硫效率大幅度提高。
此方法為干法處理,無設備污染及結垢現象,不產生廢水廢渣,副產品還可以作為肥料使用,無二次污染物產生,脫硫率大于90%,而且設備簡單,適應性比較廣泛。但是此方法脫硫靠電子束加速器產生高能電子;對于一般的大型企業來說,需大功率的電子槍,對人體有害,故還需要防輻射屏蔽,所以運行和維護要求高。四川成都熱電廠建成一套電子脫硫裝置,煙氣中SO2的脫硫達到國家排放標準。
金屬氧化物脫硫法:
原理:根據SO2是一種比較活潑的氣體的特性,氧化錳(MnO)、氧化鋅(ZnO)、氧化鐵(Fe3O4)、氧化銅(CuO)等氧化物對SO2具有較強的吸附性,在常溫或低溫下,金屬氧化物對SO2起吸附作用,高溫情況下,金屬氧化物與SO2發生化學反應,生成金屬鹽。然后對吸附物和金屬鹽通過熱分解法、洗滌法等使氧化物再生。
這是一種干法脫硫方法,雖然沒有污水、廢酸,不造成污染,但是此方法也沒有得到推廣,主要是因為脫硫效率比較低,設備龐大,投資比較大,操作要求較高,成本高。該技術的關鍵是開發新的吸附劑。
以上幾種SO2煙氣治理技術目前應用比較廣泛的,雖然脫硫率比較高,但是工藝復雜,運行費用高,防污不徹底,造成二次污染等不足,與我國實現經濟和環境和諧發展的大方針不相適應,故有必要對新的脫硫技術進行探索和研究。
三、半干法煙氣脫硫技術
半干法脫硫包括噴霧干燥法脫硫、半干半濕法脫硫、粉末一顆粒噴動床脫硫、煙道噴射脫硫等。

噴霧干燥法
噴霧干燥脫硫方法是利用機械或氣流的力量將吸收劑分散成極細小的霧狀液滴,霧狀液滴與煙氣形成比較大的接觸表面積,在氣液兩相之間發生的一種熱量交換、質量傳遞和化學反應的脫硫方法。一般用的吸收劑是堿液、石灰乳、石灰石漿液等,目前絕大多數裝置都使用石灰乳作為吸收劑。
一般情況下,此種方法的脫硫率65%~85%。
其優點:脫硫是在氣、液、固三相狀態下進行,工藝設備簡單,生成物為干態的CaSO、CaSO,易處理,沒有嚴重的設備腐蝕和堵塞情況,耗水也比較少。
缺點:自動化要求比較高,吸收劑的用量難以控制,吸收效率不是很高。所以,選擇開發合理的吸收劑是解決此方法面臨的新難題。
半干半濕法
半干半濕法是介于濕法和干法之間的一種脫硫方法,其脫硫效率和脫硫劑利用率等參數也介于兩者之間,該方法主要適用于中小鍋爐的煙氣治理。這種技術的特點是:投資少、運行費用低,脫硫率雖低于濕法脫硫技術,但仍可達到70%tn,并且腐蝕性小、占地面積少,工藝可靠。
工業中常用的半干半濕法脫硫系統與濕法脫硫系統相比,省去了制漿系統,將濕法脫硫系統中的噴入Ca(OH):水溶液改為噴入CaO或Ca(OH):粉末和水霧。
與干法脫硫系統相比,克服了爐內噴鈣法SO2和CaO反應效率低、反應時間長的缺點,提高了脫硫劑的利用率,且工藝簡單,有很好的發展前景。
粉末顆粒噴動床半千脫硫法
技術原理:含SO2的煙氣經過預熱器進入粉粒噴動床,脫硫劑制成粉末狀預先與水混合,以漿料形式從噴動床的頂部連續噴人床內,與噴動粒子充分混合,借助于和熱煙氣的接觸,脫硫與干燥同時進行。脫硫反應后的產物以干態粉末形式從分離器中吹出。
這種脫硫技術應用石灰石或消石灰做脫硫劑。具有很高的脫硫率及脫硫劑利用率,而且對環境的影響很小。
但進氣溫度、床內相對濕度、反應溫度之間有嚴格的要求,在漿料的含濕量和反應溫度控制不當時,會有脫硫劑粘壁現象發生。
煙道噴射半干法
該方法利用鍋爐與除塵器之間的煙道作為反應器進行脫硫,不需要另外加吸收容器,使工藝投資大大降低,操作簡單,需場地較小,適合于在我國開發應用。半干法煙道噴射煙氣脫硫即往煙道中噴人吸收劑漿液,漿滴邊蒸發邊反應,反應產物以干態粉末出煙道。